In this blog post, I'll discuss the process of setting up a Grafana dashboard to monitor metrics from Proxmox. Using Docker containers for both InfluxDB and Grafana, I created a robust and efficient monitoring solution that enhances visibility into my virtual environment.

Initial Monitoring Setup
Initially, monitoring Proxmox metrics was a manual and fragmented process. Gathering and visualizing data required multiple tools and manual data entry, which was time-consuming and error-prone.
Docker-Based Solution
To streamline and improve the monitoring process, I decided to utilize Docker containers for both InfluxDB and Grafana. This approach provided a modular, scalable, and efficient setup for collecting and visualizing Proxmox metrics. Here’s how I accomplished this:
Docker Containers for InfluxDB and Grafana:
- InfluxDB: A time-series database perfect for storing Proxmox metrics. I set up an InfluxDB container to collect and store data.
- Grafana: A powerful visualization tool. I configured a Grafana container to connect to InfluxDB and visualize the metrics.
Data Collection from Proxmox:
- Using a Proxmox exporter, I configured the system to send metrics to the InfluxDB container. This exporter periodically gathers data on resource usage, VM performance, and other relevant metrics.
Grafana Dashboard Configuration:
- Connected Grafana to the InfluxDB data source, allowing it to query and display the collected metrics.
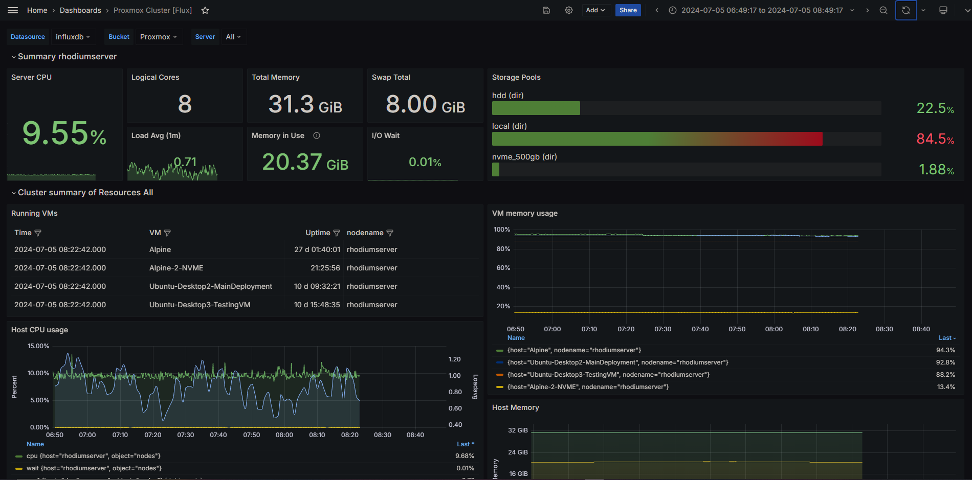
- Designed and customized dashboards in Grafana to visualize the data effectively. These dashboards include various panels showing CPU usage, memory consumption, disk I/O, and network statistics.
Benefits of the Dockerized Monitoring Solution
Efficiency and Modularity
- Ease of Deployment: Docker containers simplify the deployment process, allowing for quick setup and scaling of both InfluxDB and Grafana.
- Isolation and Consistency: Each component runs in its own container, ensuring consistent performance and reducing the risk of conflicts.
Enhanced Monitoring and Visualization
- Real-Time Metrics: The setup provides real-time monitoring of Proxmox metrics, offering immediate insights into system performance.
- Custom Dashboards: Grafana’s customizable dashboards enhance data visualization, making it easier to interpret and act on the collected metrics.
Scalability and Reliability
- Scalable Architecture: Docker containers allow easy scaling of the monitoring setup as the Proxmox environment grows.
- Reliability: Containerization ensures that each component operates reliably, with isolated environments reducing the risk of system failures.
Conclusion
Setting up a Grafana dashboard to monitor Proxmox metrics using Docker containers for InfluxDB and Grafana has greatly improved my monitoring capabilities. This solution provides real-time insights, efficient data collection, and powerful visualizations, making it an invaluable tool for managing and optimizing my virtual environment.
Sources: - 1. https://www.docker.com/ - 2. https://grafana.com/ - 3. https://www.influxdata.com/ - 4. https://pve.proxmox.com/